# PAS_Micro-统一管理控制台手册
# 前置条件
- PAS-Micro服务端安装部署完成并启动,安装部署和启动流程请参考PAS-Micro安装手册;
- PAS-Micro客户端启动并注册到服务端,注册流程请参考PAS-Micro安装部署-统一控制台;
# 概述
PAS-Micro统一管理控制台是用来管理和查看注册到该控制台上的客户端应用,此手册可引导管理员在统一控制台上查看应用请求信息,应用元数据,应用配置信息,资源监控信息,统计分析信息等,可以配置监控告警,动态修改系统配置,自动巡检等。
在浏览器地址栏中键入http://ip:7888来访问管理控制台。在管理控制台登录页面,输入管理员用户名和密码,默认的账号密码为admin/primeton,点击<登录>按钮,登录系统。
# 核心概念

组:管理应用服务的逻辑单元。通过将应用根据组编码进行分组,可以实现更高效的管理和维护,确保系统的稳定性和可扩展性。
应用:是一个完整的业务功能单元,它通常由一个或多个微服务组成,提供特定的业务功能和服务。应用可以被视为一个逻辑上的服务集合,每个应用在系统中都有唯一的标识。
实例:应用在运行时的具体执行单元。一个应用可以有多个实例同时运行,每个实例都是应用的一个独立副本。
信息:每个实例都会有一组关键信息,用于描述实例的基本情况和运行状态。这些信息不仅有助于运维人员对实例进行监控和管理,也为系统的健康检查和故障排除提供了必要的支持。实例信息通常包括基本信息、组件信息和许可证信息等。
告警:实例的一种监控机制,通过对实例的各项指标进行监控和分析,及时发现异常情况并发出告警,帮助运维人员迅速响应和处理问题。
配置:每个实例在运行时所需的配置信息。这些配置信息包括基本配置、线程池配置、监听听到配置和日志配置等。实例配置的管理对于确保系统的正常运行和高效维护至关重要。
元数据:每个实例在运行时所携带的附加信息,这些信息用于描述实例的属性、状态和运行环境。元数据信息有助于服务发现、负载均衡、监控和运维管理。元数据可以包含应用元数据、Spring元数据以及其他自定义信息。
统计:对实例的各种运行数据和状态信息进行收集、分析和展示。这些统计信息帮助运维人员和开发者了解系统的性能和健康状况,进行容量规划和性能调优。
巡检:对实例的运行状态、性能和配置进行定期检查和评估。通过巡检,可以及时发现潜在问题,确保实例的健康和稳定运行。
# 应用管理
应用是一个完整的业务功能单元,它通常由一个或多个微服务组成,提供特定的业务功能和服务。应用可以被视为一个逻辑上的服务集合,每个应用在系统中都有唯一的标识。
应用管理可以分组查看注册到服务端的应用,包括应用名,应用状态,实例数,接口数,综合评分等信息,还可以删除离线的应用。

综合评分从应用的异常数,慢请求,实例可用性,平均响应时间和告警数五个维度计算当前应用的评分,用于分析当前应用的健康状态:

# 应用详情
点击应用卡片可进入到<应用详情>页面,应用详情中展示的信息如下:

# 基本信息
展示了应用名,实例数,注册时间,综合评分和接口数等信息。
# 请求和告警数统计
可以按照近1h,近1天,近1周,近1月来统计展示当前应用的总请求数,平均响应时间,异常数,异常百分比和告警数等。
# API访问量
展示了当前应用近1h/近1天/近1周/近1月的API访问统计图表,横轴是时间,纵轴是访问次数。
# 实例访问量TOP10
展示了当前应用近1h/近1天/近1周/近1月访问量最多的前10个实例,横轴是实例访问次数,纵轴是实例地址。
# 接口访问量TOP10
展示了当前应用近1h/近1天/近1周/近1月访问量最多的前10个接口,横轴是接口访问次数,纵轴是接口路径。
# 慢响应请求TOP10
展示了当前应用近1h/近1天/近1周/近1月平均响应时间最慢的前10个请求,横轴是请求平均响应时间(单位:ms),纵轴是接口路径。
# 应用统计详情
点击下方的<应用统计详情>按钮,可以跳转到应用统计详情页面,在这个页面查询当前应用下的接口访问信息和告警历史记录。

# 实例信息
实例是指应用在运行时的具体执行单元。一个应用可以有多个实例同时运行,每个实例都是应用的一个独立副本。
展示了当前应用下的实例,可以查看实例详情,实例统计,实例配置,实例统计详情。

# 实例详情
点击实例卡片或者右下方的实例详情按钮,可以跳转到实例详情页面,在这个页面可以查看实例基本信息,健康状态,jvm详细信息,元数据信息,日志,许可证信息等。

# 基本信息
展示了当前实例的基本信息和健康状态:

# jvm详细信息
展示了当前实例的jvm详细信息,包括概要,线程栈和类加载信息:

概要

展示了实例运行时一些的JVM信息,可以通过分析实例的jvm概要,并及时修改相关参数来提升实例性能。
线程栈
展示了实例运行时的所有线程,可以看到线程状态,点击线程条形图可以看到当前线程的详细信息:

也可点击右侧的<下载线程>按钮下载线程信息:

类加载
显示实例运行时的类加载器层级关系,并可以查看类加载器的详情和类加载详情,也可通过类名搜索类。

# 元数据
展示了当前实例的元数据信息,包括应用元数据,Spring元数据和扫描依赖:

应用元数据
展示了web应用运行时的一些元数据,包括HTTP请求的统计图表,会话,属性,JSP,Servlet和过滤器等信息。

Spring元数据
展示了Spring应用的元数据,包括MVC接口信息,应用配置信息,bean信息,条件配置评估,计划任务等。

扫描依赖
可生成依赖扫描报告,用来分析应用中存在的漏洞。
# 日志
可在线查看应用日志和访问日志。

# 许可证信息
可查看授权应用的许可证信息(应用未授权则不显示)

# 实例统计
点击实例卡片右下角的<实例统计>按钮,可进入到实例统计页面。
该页面展示了当前实例的统计信息,应用详情中展示的信息如下:


# 基本信息
展示了应用名,地址,安装目录,进程ID和运行时间等信息。
# 请求和告警数统计
可以按照近1h,近1天,近1周,近1月来统计展示当前实例的总请求数,平均响应时间,异常数,异常百分比和告警数等。
# API访问量
展示了当前实例近1h/近1天/近1周/近1月的API访问统计图表,横轴是时间,纵轴是访问次数。
# 接口访问量TOP10
展示了当前实例近1h/近1天/近1周/近1月访问量最多的前10个接口,横轴是接口访问次数,纵轴是接口路径。
# 慢响应请求TOP10
展示了当前实例近1h/近1天/近1周/近1月平均响应时间最慢的前10个请求,横轴是请求平均响应时间(单位:ms),纵轴是接口路径。
# 垃圾回收
展示了当前实例的jvm垃圾回收情况,包括总回收次数,总耗时,最大耗时。
# 资源监控
展示了当前实例的资源信息,包括cpu,内存和磁盘信息。
# 线程
展示了当前实例实时线程统计图表,包括活动线程和守护线程,横轴是时间,纵轴是线程数。
# 堆内存
展示了当前实例实时堆内存统计图表,横轴是时间,纵轴是堆内存大小。
# 非堆内存
展示了当前实例实时非堆内存统计图表,横轴是时间,纵轴是非堆内存大小。
# 实例配置
点击实例卡片右下角的<实例配置>按钮,可进入到实例配置页面。
该页面展示了当前实例的各种配置信息,包括应用配置信息,线程池,监听通道和日志内置信息:

# 配置信息
展示了当前实例的应用配置信息:

# 线程池
在<线程池>tab页,可以查看,新增和修改当前实例的线程池:

新建线程池
点击<新建>按钮,进入线程池新建页面:

配置项说明如下:
| 配置项 | 是否必填 | 默认值 | 描述 |
|---|---|---|---|
| 名称 | √ | 线程池名称 | |
| 名称前缀 | 通过该线程池创建的线程,其线程名前缀 | ||
| 守护线程 | fasle | 该线程池创建的线程是否是守护线程 | |
| 毫秒(ms) | 60000 | 线程在池中可以保持空闲的最长时间。合法值:0-2147483647,默认值:60000,单位:毫秒。 | |
| 队列大小 | 4096 | 线程池的任务队列的最大长度。合法值:1-2147483647,默认值:4096。 | |
| 最大线程数 | 128 | 该线程池能创建的最大线程数 | |
| 最小活动线程数 | 8 | 线程池中一直存活线程的最小数目。合法值:0-2147483647。默认值:8。 | |
| 线程优先级 | 5 | 执行程序中线程的线程优先级,合法值:1-10之间的整数,默认值:5。 |
编辑线程池
点击右侧的<编辑>按钮,进入编辑页面:

配置项参考“新建线程池”。
删除线程池
点击右侧“删除”按钮,可以删除线程池。
# 监听通道
在<监听通道>tab页,可以查看,新增和修改当前实例的监听通道:

新建监听通道
点击<新建>按钮,进入监听通道新建页面:

一般信息配置项说明如下:
| 配置项 | 是否必填 | 默认值 | 描述 |
|---|---|---|---|
| 名称 | √ | default | 监听通道名称 |
| 启用协议 | √ | HTTP/1.1-NIO | 监听通道使用的通信协议 |
| 监听端口 | √ | 监听器的监听端口 | |
| 启用 | true | 是否启用当前监听通道 | |
| 安全性 | 是否启用https | ||
| 重定向端口 | 客户端尝试通过常规HTTP端口访问受保护(例如SSL)的资源,则服务器会将此请求重定向到启用SSL的端口上,即配置的重定向端口。 | ||
| HTTP2协议 | 是否开启http2协议 |
SSL配置项说明如下:
| 配置项 | 是否必填 | 默认值 | 描述 |
|---|---|---|---|
| SSL协议 | √ | 标准TLS | SSL使用的协议 |
| 启用协议 | 指定用于客户端与服务器之间的 SSL/TLS 协议版本 | ||
| 客户端验证 | 禁用 | 是否使用 SSL/TLS 协议来验证客户端的身份,用于验证客户端是否具有访问受保护资源的权限。 | |
| 密钥密码 | true | 是否启用当前监听通道 | |
| 证书昵称 | |||
| 密钥库 | ${pas.base}/conf/keystore.jks | 密钥库文件所在路径 | |
| 密钥库密码 | 1234 | ||
| 密钥库类型 | PKCS12 | ||
| 信任库 | 信任库文件所在路径 | ||
| 信任库密码 | |||
| 信任库类型 |
HTTP属性配置项说明如下:
| 配置项 | 是否必填 | 默认值 | 描述 |
|---|---|---|---|
| URI编码 | UTF-8 | 用来对收到的请求 URI 进行解码的字符集。 | |
| DNS反向查找 | false | 是否启用域名系统 (DNS) 查找 | |
| HTTP 跟踪 | false | 用于控制是否允许客户端向服务器发送一个请求,并在响应中获取经过代理服务器的所有中间节点的信息,包括请求和响应头部。 | |
| 最大POST大小(字节) | 2097152 | 接收Post请求时,表单携带的数据上限 | |
| Powered By | fasle | 接收Post请求时,表单携带的数据上限 | |
| 异步请求超时时间(毫秒) | 30000 | 用于设置异步请求的最大处理时间。如果在指定的时间内异步请求没有完成处理,将取消异步处理并向客户端返回结果。 | |
| 最大参数个数 | 10000 | 请求限制的最大参数个数 | |
| 代理服务器名称 | 用于配置反向代理服务器与实例之间通信的主机名(域名)或 IP 地址。 | ||
| 代理服务器端口 | 0 | 用于配置反向代理服务器与实例之间的通信端口。当实例部署在反向代理服务器后面时,反向代理服务器会将请求转发给实例的某个端口,通过设置 该属性,告诉实例使用指定的端口来接收这些请求。 | |
| 可压缩的MIME类型 | 使用 HTTP 压缩的 MIME 类型的逗号分隔列表 | ||
| 压缩 | off | 请求静态资源时是否进行压缩 | |
| 压缩的最小容量(字节) | 2048 | 静态资源大于此参数时才开始压缩 | |
| 无压缩强ETag | true | 用于控制是否在生成 ETag 值时使用无压缩的格式,并且使用弱 ETag 实体标签。使用无压缩强 ETag 可以改善资源的缓存机制,并减少服务器端计算量。然而,配置时需要考虑到客户端和代理服务器对 ETag 的处理能力,以及应用程序的具体需求。 | |
| 无压缩的用户代理 | 以逗号分隔的正则表达式列表, 对应那些不使用压缩的 HTTP 客户机的用户代理。 |
HTTP2属性配置项说明如下:
| 配置项 | 是否必填 | 默认值 | 描述 |
|---|---|---|---|
| 最大并发流数量 | 100 | 用于控制服务器在处理传入连接时允许的最大并发请求量。当连接器同时接收到的请求数量达到最大并发流数量时,服务器将不再接受新的连接,直到有连接被释放。这可以帮助避免服务器资源过度使用和系统的负载过重。 | |
| 并发执行流的最大数量 | 20 | 用于设置服务器允许的最大线程数量。当并发请求的数量超过最大线程数时,新的请求将被放入等待队列,直到有线程可用处理新的请求。这可以帮助控制服务器的并发处理能力,防止线程过多导致资源消耗过大。 | |
| Header头最大总大小(字节) | 8192 | 用于设置 HTTP 请求和响应头部的最大总大小。 | |
| Header头最大数量 | 100 | 用于设置 HTTP 请求和响应中允许的头部数量的最大值。 | |
| Trailer头最大总大小(字节) | 8192 | 用于设置 HTTP 请求或响应中 Trailer 头的最大总大小。 | |
| Trailer头最大数量 | 100 | 用于设置 HTTP 请求或响应中 Trailer 头的最大数量。 | |
| 窗口初始大小 | 65535 | 用于设置 TCP 连接的初始窗口大小。它控制在建立连接时,初始的可发送数据量。TCP 窗口大小将根据网络条件和拥塞控制进行调整。 | |
| 读超时时间(毫秒) | 5000 | 用于配置服务器与客户端之间连接的读超时时间。在接收到请求后,服务器将等待客户端发送数据的时间,如果在指定时间内没有数据到达,服务器将中断连接。 | |
| 写超时时间(毫秒) | 5000 | 用于配置服务器与客户端之间连接的写超时时间。在向客户端发送响应数据时,服务器将等待的时间,如果在指定时间内没有完全发送响应数据,服务器将中断连接。 | |
| 可压缩的MIME类型 | 使用 HTTP 压缩的 MIME 类型的逗号分隔列表 | ||
| 压缩 | off | 请求静态资源时是否进行压缩 | |
| 压缩的最小容量(字节) | 2048 | 静态资源大于此参数时才开始压缩 | |
| 无压缩强ETag | true | 用于控制是否在生成 ETag 值时使用无压缩的格式,并且使用弱 ETag 实体标签。使用无压缩强 ETag 可以改善资源的缓存机制,并减少服务器端计算量。然而,配置时需要考虑到客户端和代理服务器对 ETag 的处理能力,以及应用程序的具体需求。 | |
| 无压缩的用户代理 | 以逗号分隔的正则表达式列表, 对应那些不使用压缩的 HTTP 客户机的用户代理。 |
请求处理属性配置项说明如下:
| 配置项 | 是否必填 | 默认值 | 描述 |
|---|---|---|---|
| 线程池 | 处理请求所使用的线程池 | ||
| 最大线程数 | 0 | 当处理请求线程池超过上限后,能够额外再接收的最大请求数 | |
| 最小线程数 | 0 | 用于设置服务器所支持的最大并发连接数。 | |
| TCP NoDelay | true | 是否开启优化网络传输的Nagle算法,可减少小数据包的传输次数,提高网络传输的效率。 | |
| 长连接最大请求数 | 100 | 用于配置持久连接的最大请求数量。设置为过小的值可能会导致持久连接频繁关闭,从而增加连接建立的开销。相反,设置得过大可能会导致某些连接长时间保持打开,占用服务器资源。 | |
| 长连接超时时间(毫秒) | 20000 | 用于配置持久连接的超时时间。当客户端在同一连接上发送完最后一个请求后,服务器将等待新的请求的时间,如果在指定的超时时间内没有收到新的请求,服务器将关闭持久连接,从而释放资源。 |
编辑监听通道
点击右侧的<编辑>按钮,进入编辑页面:

删除监听通道
点击右侧的<删除>按钮,可以删除监听通道。
# 日志配置
可对访问日志和应用日志的配置进行查看和修改:

访问日志配置项说明如下:
| 配置项 | 是否必填 | 默认值 | 描述 |
|---|---|---|---|
| 访问日志 | true | 是否启用访问日志 | |
| 格式 | common | 日志格式 | |
| 文件目录 | logs | 在其中创建日志文件的目录。可以是绝对或相对于应用服务器基本目录 | |
| 前缀 | access_log | 日志文件名前缀 | |
| 后缀 | .log | 日志文件名后缀 | |
| 字符集 | 日志文件使用的字符集。默认为系统默认字符集。 | ||
| 滚动 | true | 启用访问日志滚动 | |
| 滚动重命名 | false | 是否将文件名中包含日期戳推迟到轮换时间 | |
| 最大天数 | 1 | 删除访问日志文件之前保留这些文件的天数 | |
| 文件日期格式 | .yyyy-MM-dd | 要放置在日志文件名中的日期格式 | |
| 缓存 | true | 是否缓冲输出,使其仅定期刷新 |
应用配置
可以查看应用中类的日志级别,并且可以在线修改指定类的日志级别,可用于线上排查问题。

# 实例统计详情
点击实例卡片右下角的<实例统计详情>按钮,可进入到实例统计详情页面。
该页面展示了当前实例下的接口访问信息和告警历史记录:

# 告警管理
监控告警通过对实例的各项指标进行监控和分析,能及时发现异常情况并发出告警,帮助运维人员迅速响应和处理问题。
# 告警规则管理
在<告警管理>页面列表右侧点击<告警规则管理>按钮,可进入到实例的告警规则管理页面。
该页面可以查看,新建,编辑,删除实例下的告警规则:

# 新建
点击列表上方的<新建>按钮,新增一条告警规则,若实例在线,保存后可立即在实例端生效。

配置项说明如下:
| 配置项 | 是否必填 | 默认值 | 描述 |
|---|---|---|---|
| 名称 | √ | 告警规则名称 | |
| 启用状态 | √ | true | 是否启用该规则 |
| CPU负载 | 0 | 当CPU负载大于该阈值时触发告警(单位:百分比),0表示不启用此项规则 | |
| 内存使用率 | 0 | 当内存使用率大于该阈值时触发告警(单位:百分比),0表示不启用此项规则 | |
| 磁盘使用率 | 0 | 当磁盘使用率大于该阈值时触发告警(单位:百分比),0表示不启用此项规则 | |
| JVM内存使用率 | 0 | 当JVM内存使用率大于该阈值时触发告警(单位:百分比),0表示不启用此项规则 | |
| 通道连接数 | 0 | 当通道连接数大于该阈值时触发告警,0表示不启用此项规则 | |
| 通道长连接数 | 0 | 当通道长连接数大于该阈值时触发告警,0表示不启用此项规则 | |
| 通道线程使用率 | 0 | 当通道线程使用率大于该阈值时触发告警(单位:百分比),0表示不启用此项规则 | |
| 数据源连接数 | 0 | 当数据源连接数大于该阈值时触发告警,0表示不启用此项规则 | |
| 数据源连接使用率 | 0 | 当数据源连接使用率大于该阈值时触发告警(单位:百分比),0表示不启用此项规则 | |
| GC累计次数 | 0 | 当GC累计次数大于该阈值时触发告警,0表示不启用此项规则 | |
| GC累计时间 | 0 | 当GC累计时间大于该阈值时触发告警(单位:秒),0表示不启用此项规则 | |
| GC平均时间 | 0 | 当GC平均时间大于该阈值时触发告警(单位:秒),0表示不启用此项规则 | |
| 发送邮件 | false | ||
| 收件人邮箱 | √ | 收件人邮箱:可填写多个 | |
| 抄送人邮箱 | 抄送人邮箱:可填写多个 | ||
| 组合告警 | 开启此项后,启用的所有规则同时触发时,才发出告警通知 | ||
| 检测周期 | √ | 5 | 每隔指定时间检测一次(单位:秒) |
| 连续异常次数 | √ | 2 | 当同一指标连续检测到多少次异常,才会触发告警 |
| 告警间隔 | √ | 60 | 同一指标两次告警通知的间隔时间(单位:分钟),同一指标在指定时间段内最多进行一次告警通知以节约资源 |
| 备注 | 备注信息 |
# 编辑
点击列表右侧的<编辑>按钮,可查看和编辑告警规则,若实例在线,保存后可立即在实例端生效。
# 删除
点击列表右侧的<删除>按钮,可删除告警规则,若实例在线,删除后可立即在实例端生效。
# 告警记录查看
在<告警管理>页面列表右侧点击<告警记录查看>按钮,可进入到实例的告警记录查看页面。
该页面可以查看历史告警记录,包括哪个规则触发的,告警内容,通知结果,通知失败的错误信息等。

点击列表右侧的<详情>按钮,可进入详情页面:

# 资源监控
在控制台左侧点击<资源监控>菜单,进入资源监控页面:

该页面展示了所有实例的资源监控信息,包括硬盘,内存,CPU使用率,QPS,评分信息等,点击卡片可以进入<实例统计>页面。
# 参数配置
参数配置指的是每个实例在运行时所需的配置信息。这些配置信息包括基本配置、线程池配置、监听听到配置和日志配置等。实例配置的管理对于确保系统的正常运行和高效维护至关重要。
在控制台左侧点击<参数配置>菜单,进入参数配置页面:

该页面展示了所有实例的参数配置信息,点击卡片可以进入<实例配置>页面。
# 应用元数据
应用元数据指的是每个实例在运行时所携带的附加信息,这些信息用于描述实例的属性、状态和运行环境。元数据信息有助于服务发现、负载均衡、监控和运维管理。元数据可以包含应用元数据、Spring元数据以及其他自定义信息。
在控制台左侧点击<应用元数据>菜单,进入应用元数据页面:

该页面展示了所有实例的元数据信息,点击卡片可以进入<元数据详情>页面。
# 统计分析
统计分析可以对实例的各种运行数据和状态信息进行收集、分析和展示。这些统计信息帮助运维人员和开发者了解系统的性能和健康状况,进行容量规划和性能调优。
在控制台左侧点击<统计分析>菜单,进入统计分析页面:

该页面展示了总服务数,在线服务数,在线实例数等指标,按照近1h、近1天、近1周、近1月来统计应用的请求数据和告警数据等基础信息。
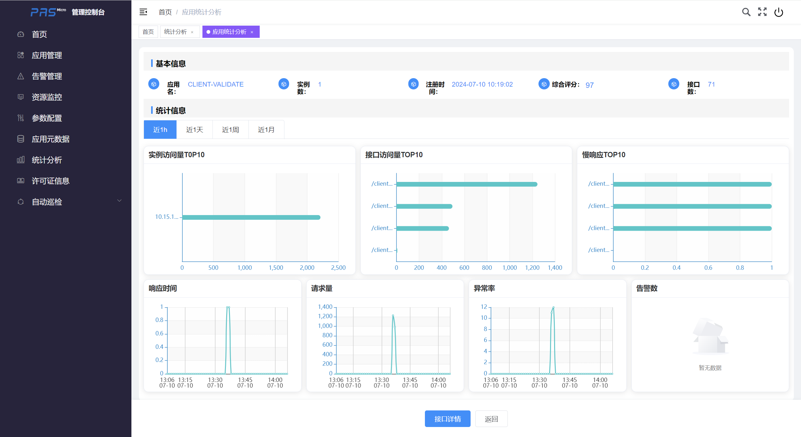
# 应用统计分析
点击应用卡片可以进入到<应用统计分析>页面:

该页面展示了应用的基本信息和统计图表信息。
# 实例访问量T0P10
展示了当前应用近1h/近1天/近1周/近1月访问量最多的前10个实例,横轴是实例访问次数,纵轴是实例地址。
# 接口访问量TOP10
展示了当前应用近1h/近1天/近1周/近1月访问量最多的前10个接口,横轴是接口访问次数,纵轴是接口路径。
# 慢响应TOP10
展示了当前应用近1h/近1天/近1周/近1月平均响应时间最慢的前10个请求,横轴是请求平均响应时间(单位:ms),纵轴是接口路径。
# 平均响应时间
展示了当前应用近1h/近1天/近1周/近1月平均响应时间统计图表,横轴是时间,纵轴是请求平均响应时间(单位:ms)。
# 请求量
展示了当前应用近1h/近1天/近1周/近1月请求量统计图表,横轴是时间,纵轴是请求数。
# 异常率
展示了当前应用近1h/近1天/近1周/近1月请求异常率统计图表,横轴是时间,纵轴是请求异常率。
# 告警数
展示了当前应用近1h/近1天/近1周/近1月告警数统计图表,横轴是时间,纵轴是告警数。
# 接口统计分析
点击<应用统计分析>页面下方的<接口详情>按钮,进入<接口统计分析>页面:

该页面展示了应用近1h/近1天/近1周/近1月的接口统计信息,可以按照请求量、平均响应时间和异常率排序。
# 许可证信息
在控制台左侧点击<许可证信息>菜单,进入许可证信息页面:

# 许可证信息详情
在<许可证信息>页面点击实例卡片可进入<许可证信息详情>页面:

# 应用巡检
自动巡检可以对实例的运行状态、性能和配置进行定期检查和评估。通过巡检,可以及时发现潜在问题,确保实例的健康和稳定运行。
# 巡检任务
巡检开始前需要设置下巡检任务,在控制台左侧点击<应用巡检检 / 巡检任务>菜单,进入巡检任务设置页面:

# 新增
点击<新增>按钮,即可进入<新增>页面:

配置项说明如下:
| 配置项 | 是否必填 | 默认值 | 描述 |
|---|---|---|---|
| 名称 | √ | 巡检任务名称 | |
| 巡检类型 | 每日定时 | 每日定时:在每天的固定时间开始巡检;立即执行:创建任务后立即开始巡检 | |
| 巡检时间 | 每日定时巡检的时间设置 | ||
| 巡检内容 | √ | 实例 | |
| 实例选择 | √ | 选择需要巡检的实例 |
# 编辑
点击列表右侧的<编辑>按钮,可查看和巡检任务配置。
# 删除
点击列表右侧的<删除>按钮,可以删除巡检任务配置。
# 立即执行
点击列表右侧的<立即执行>按钮,当前的巡检任务将会立即开始执行。
# 禁用
点击列表右侧的<禁用>按钮,可以禁用巡检任务。
# 巡检报告
巡检任务可以生成巡检报告(需要等待一段时间才能生成),在控制台左侧点击<自动巡检 / 巡检报告>菜单,就可以进入巡检报告查询页面:

# 详情
点击列表右侧的<详情>按钮,可以查看详细的巡检信息:


点击<详情>按钮,可以查看实例的巡检报告:

报告中包括实例的综合评分,异常信息,所在主机的信息,统计指标信息,平均响应时间Top10,最大响应时间Top10,请求访问量Top10和异常日志信息等。
点击<导出PDF>按钮,即可导出当前实例的巡检报告。