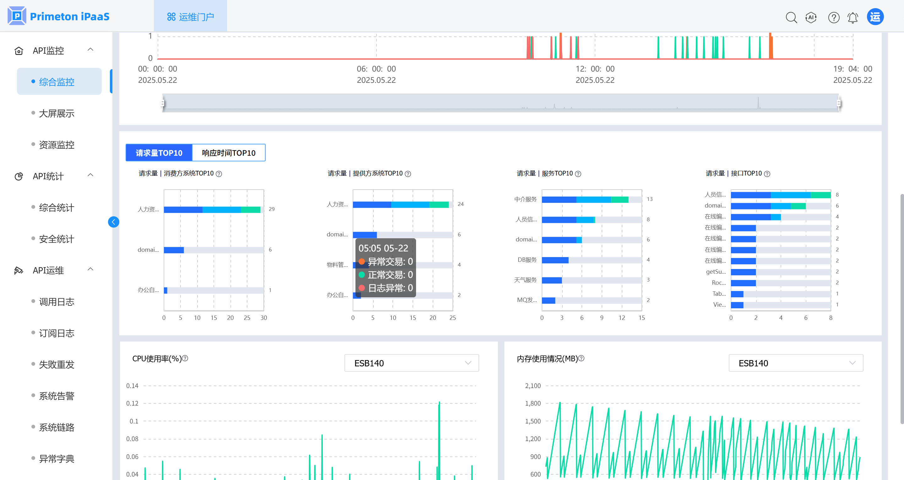
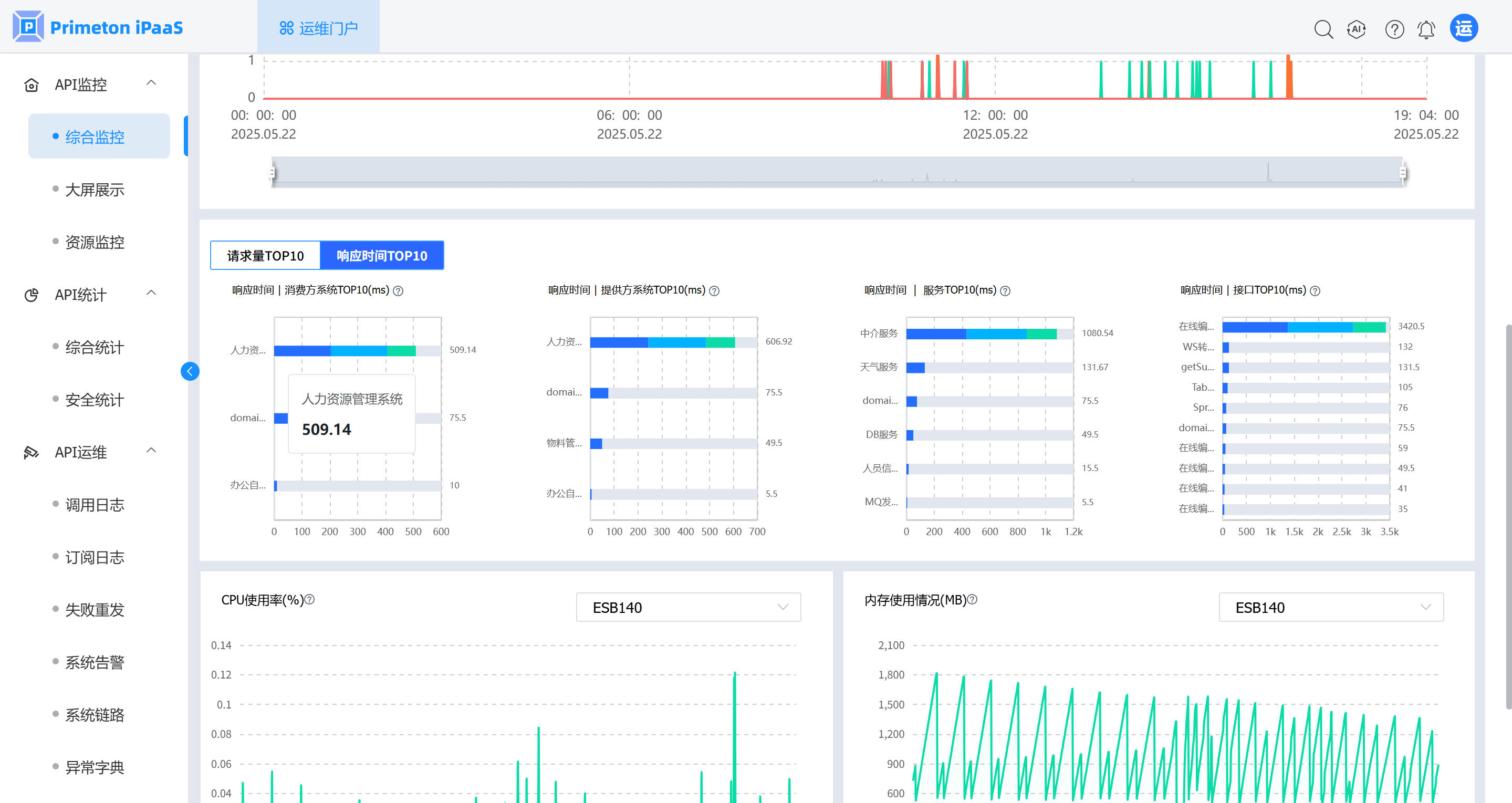
集成平台(iPaaS)的控制台可以直观的看到很多信息(比如总模型数、一个时间段内的总请求量、实时交易、请求方TOP10、响应时间TOP10、ESB Server和网关服务器的引擎资源使用情况等),可快速了解整个系统概况。进入控制台页面,默认选择五分钟统计维度,页面数据会每秒刷新。

| 参数项 | 说明 |
|---|---|
| 总请求量 | 当前时间段内的总交易量。 |
| 系统数 | 系统的总应用数。单击“系统数”下面的数字,进入“综合统计”界面。 |
| 服务数 | 系统的总服务数。单击“服务数”下面的数字,进入“综合统计”界面。 |
| 接口数 | 系统的总接口数。单击“接口数”下面的数字,进入“综合统计”界面。 |
| 模型数 | 系统的总模型数包括在线配置的端口和ESB Studio开发的离线的模型。单击“模型数”下面的数字,进入“资源监控 > 模型监控”界面。 |
| 平均响应时间 | 当前时间段内的所有交易的平均响应时间。 |
| 消费方系统/地址数 | 消费方系统:(当前时间段内的调用方的系统数),调用方地址数:(当前时间段内的调用方的IP地址数) |
| 提供方系统/地址数 | 提供方系统:(当前时间段内的被调用方的系统数),被调用方地址数:(当前时间段内的被调用方的地址数) |
| 异常 | 当前时间段内的所有异常交易,包括实时交易图中的失败交易和日志异常的交易。单击“异常”下面的数字,进入“API运维 > 调用日志”界面。 |
| 告警 | 所有未读的告警数据。单击“告警”下面的数字,进入“API运维 > 系统告警”界面。 |
# 实时交易
实时交易为当前所选时间段内的交易折线图,可以比较清楚的看到当前时间段内的交易情况。颜色可以看出交易是成功、失败、日志异常(记录交易日志发生异常),点击每个点,会展示具体信息。

# 请求量TOP 10
请求量TOP10是指在当前所选时间段内,统计所有的消费方系统、提供方系统、服务、接口的调用量最大的前十位,有助于我们分析当前时间段内调用比较频繁的系统、应用、接口。

# 响应时间TOP 10
响应时间TOP10,是在当前所选时间段内,统计所有的消费方系统、提供方系统、服务、接口的调用时间,有助于我们分析当前时间段调用比较慢的系统、应用、接口。

# 引擎资源使用情况
引擎资源使用情况能够看到当前所选时间内,所有的Server的CPU使用率以及内存使用情况,能够帮助我们看到这段时间ESB Server和APIGateway Server的资源使用情况。
