# 项目概览
创建好了项目以后,点击项目进入项目概览页面,在该页面项目经理可以维护项目的基本信息,包括项目公告、版本、迭代、模块、风险,这些信息可以让项目成员对项目拥有一个简单直观的了解,首页的风险模块也可以让项目成员更清晰的了解到对当前项目进度产生影响的因素,及时处理风险。
项目经理可以选择多种项目管理模式,如敏捷、瀑布或者敏捷瀑布结合的方式进行项目管理,敏捷模式对应有迭代的管理,瀑布模式对应有版本的管理。

在项目概要页面中,点击增加卡片


可以添加以下卡片:
迭代: 显示迭代下的关键数据,比如负责人、工作项进度和计划周期。

项目公告: 展示项目公告信息

截止时间: 可以显示某个日期的日期间隔统计,包括未来的日期和过去的日期。

里程碑: 显示项目的里程碑,包括里程碑节点、完成状态等信息。支持配置基线并展示完成时间与基线对比的差异。

任务: 显示工作项列表信息,支持配置任意过滤器进行筛选。

工时: 可以显示项目下总预估工时、总登记工时、总剩余工时、工时进度以及进度偏差。

燃尽图: 显示工作项列表信息,支持配置任意过滤器进行筛选。迭代或版本时间范围下的每天剩余工作项的情况,用以观察剩余工作项的数量趋势。

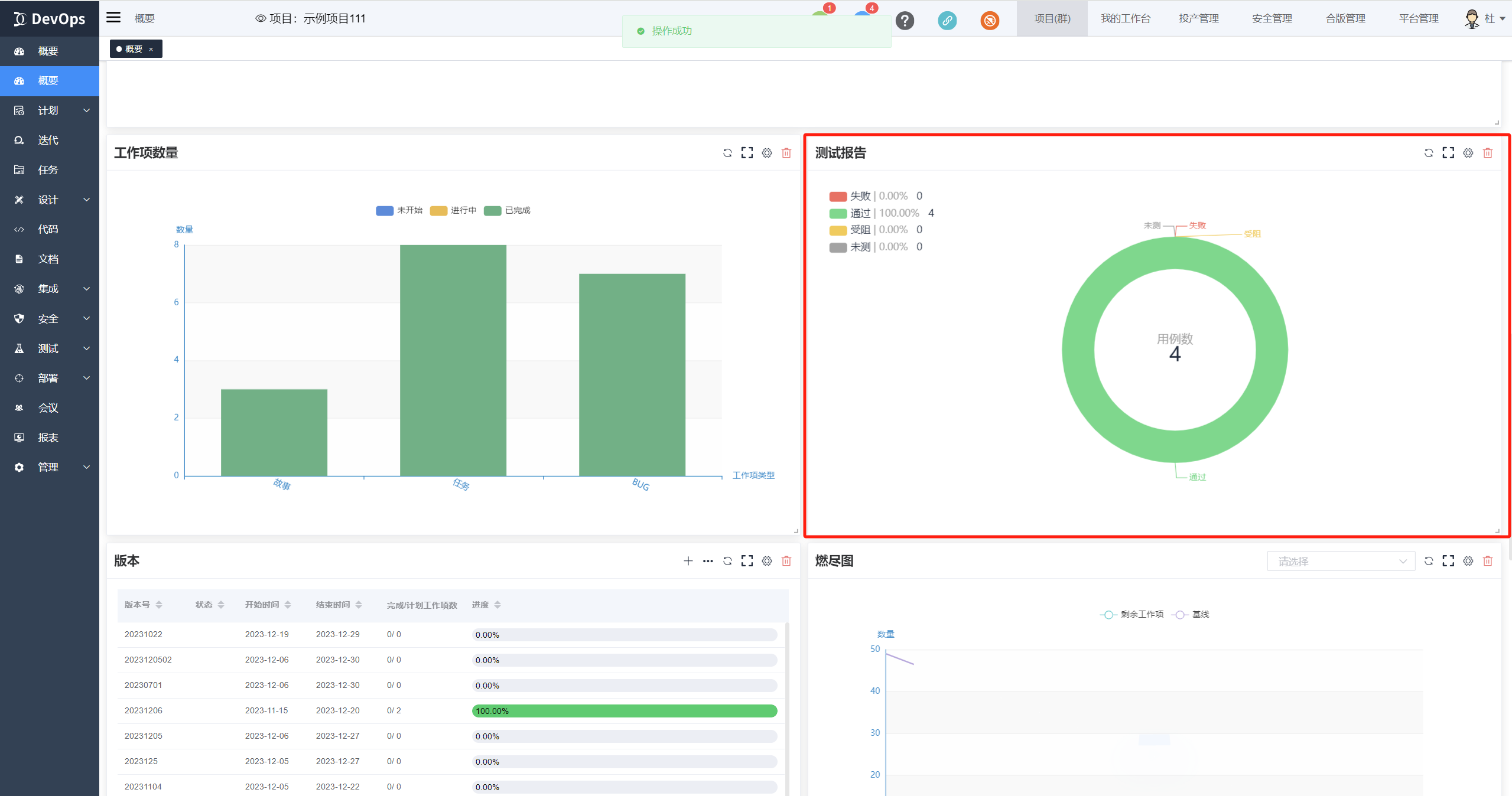
测试报告: 显示项目下测试计划的测试结果统计报告信息。

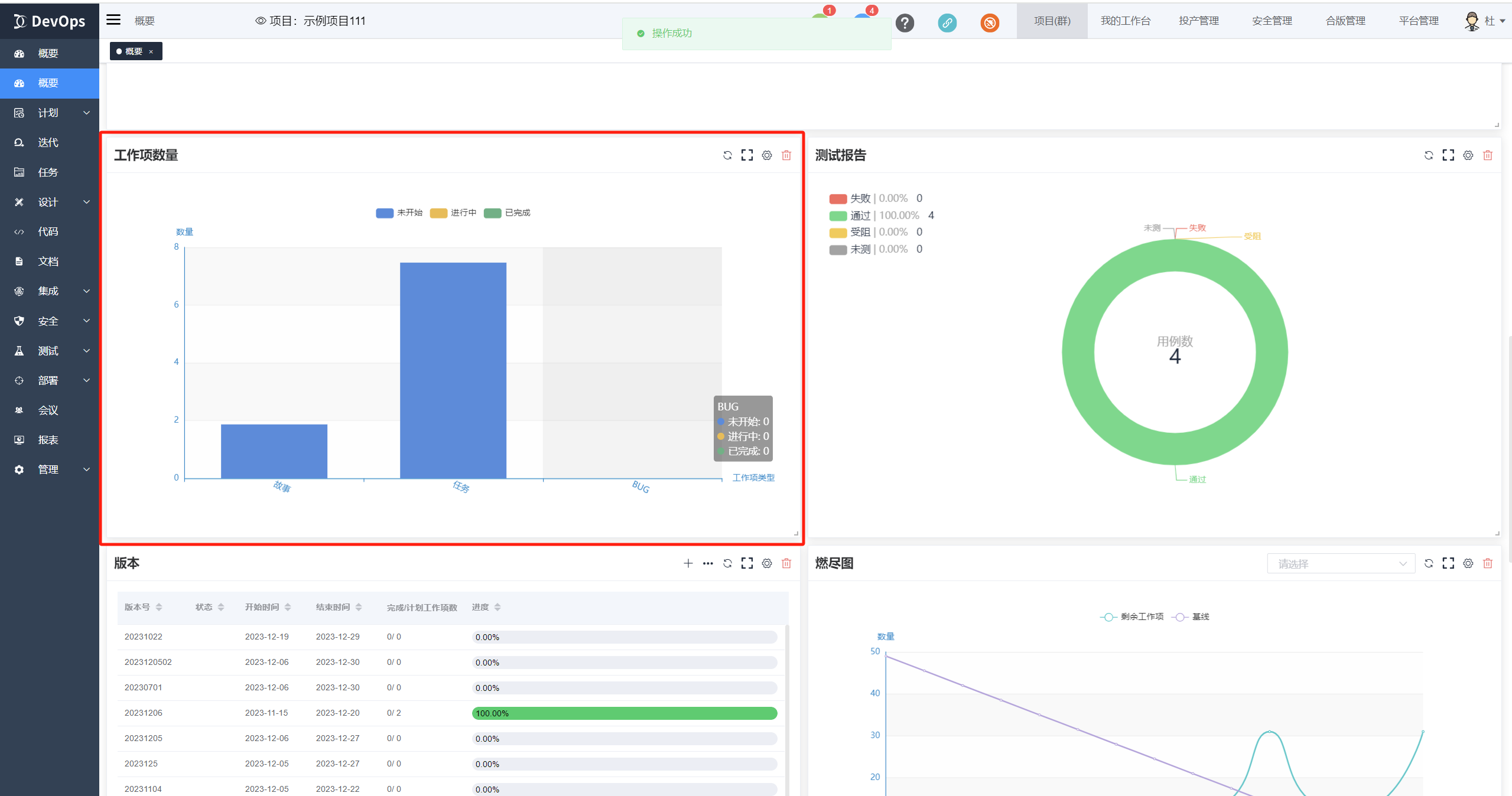
工作项数量: 显示项目下不同工作项类型的数量及其状态分布。

版本: 显示版本的关键数据,比如负责人、工作项进度和计划周期。

版本列表: 显示项目下的版本列表,支持版本创建。

迭代列表: 显示项目下的迭代列表。

模块列表: 显示项目下的模块列表。

每张卡片都可以调节大小和位置

每张卡片都包含刷新、放大、编辑、删除四个按钮
